Pano abonelikleri
Pano abonelikleri, bir panodaki soruların sonuçlarını e-posta veya Slack aracılığıyla kişilere göndermenizi sağlar - Patrona'da hesabı olmayan kişilere bile.
Patrona'nızda e-posta veya Slack ayarlanmışsa, tek yapmanız gereken bir pano oluşturmak, ona abone eklemek ve Patrona'ya ne sıklıkla güncelleme göndermek istediğinizi söylemek. Bir panoya istediğiniz kadar abonelik ayarlayabilirsiniz ve panoda herhangi bir değişiklik yaparsanız, Patrona abonelikleri bir sonraki teslim edildiklerinde güncelleyecektir.
Pano aboneliklerini etkinleştirme
Pano aboneliklerini etkinleştirmek için, yöneticilerinizin Patrona'nız için e-posta veya Slack'i ayarlaması gerekir. Bkz. E-posta kurulumu veya Slack kurulumu.
Pano aboneliği ayarlama
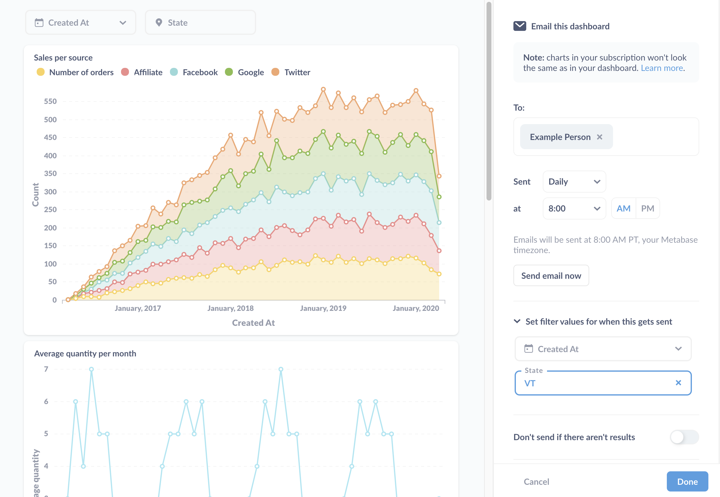
Bir panoya abonelik ayarlamak için Paylaşım simgesine tıklayın ve Abonelikler'i seçin. Patrona sağda bir kenar çubuğu açacak ve e-posta veya Slack yoluyla abonelik ayarlama seçeneği sunacaktır:

Diyelim ki bir panoyu e-postayla göndermek istiyoruz. Kenar çubuğunda E-postayla gönder seçeneğine tıklayacağız ve Patrona bize bazı seçenekler sunacak:

E-posta aboneliği seçenekleri
E-postalar için şunları yapabiliriz:
Abone ekle
Abone kaydetmek için e-posta adresleri ekleyin. Patrona Pro ve Enterprise sürümlerinde, yöneticiler e-posta alıcılarını bildirimler için onaylanmış alan adlarıyla sınırlayabilir ve Patrona'nın hangi alıcıları önereceğini yapılandırabilir.
Sıklık ve zamanlamayı belirleme
Patrona'ya panoyu ne sıklıkla göndermesi gerektiğini söyleyin:
- Saatlik
- Günlük
- Haftalık
- Aylık
Ve panoyu günün hangi saatinde göndereceğini.
Şimdi e-posta gönder
Her dokunduğunuzda tüm abonelere bir e-posta gönderen bir buton.
Sonuç yoksa gönderme
Sonuç yoksa, Patrona'ya e-postayı göndermemesini söyleyebilirsiniz.
Bu gönderildiğinde filtre değerlerini ayarla
Burada Patrona aboneliği gönderdiğinde uygulanacak filtreleri ayarlayabilirsiniz.
Sonuçları ekle
Tabloyu e-posta gövdesinde görüntülemenin yanı sıra, Patrona'ya sonuçları e-postaya dosya olarak eklemesini söyleyin.
Panonuza filtreler eklediyseniz ve bu filtreler için varsayılan değerler ayarladıysanız, Patrona bu varsayılan değerleri aboneliklerinize uygulayacak ve abonelikler gönderildiğinde bu filtrelere bağlı tüm soruların sonuçlarını filtreleyecektir. Daha fazla bilgi edinmek için pano filtrelerine göz atın.
Dosya formatı
Aşağıdaki dosya formatları arasında seçim yapabilirsiniz:
- .csv
- .xlsx
- .json
Eklerde biçimlendirilmemiş değerleri kullan
Bu kutuyu işaretlerseniz, Patrona soruların sonuçlarına uygulanan tüm görselleştirme ayarlarını (örneğin, tarih biçimlendirmesi) bırakacak ve yalnızca ham, biçimlendirilmemiş sonuçları gönderecektir.
Eklenecek sorular
Burada Patrona'nın hangi soruların sonuçlarını eklemesi gerektiğini belirtebilirsiniz.
Eklenen dosyalar varsayılan olarak en fazla 2000 satır içerecektir. Patrona'yı kendiniz barındırıyorsanız, MB_UNAGGREGATED_QUERY_ROW_LIMIT ortam değişkenini ayarlayarak bu satır sınırını ayarlayabilirsiniz. Patrona Cloud örneğinizdeki bu satır sınırını değiştirmek için bizimle iletişime geçebilir ve farklı bir satır sınırı talep edebilirsiniz.
Slack aboneliği seçenekleri
Slack abonelikleri için, bir kanal (örneğin, #genel) veya Slack kullanıcı adı aracılığıyla tek bir kişi için abonelik ayarlayabilirsiniz.
Slack kullanıcı adının Slack görüntüleme adından farklı olabileceğini unutmayın.

Slack'te abone olunan kanalın adını değiştirirseniz, aboneliği yeni Slack kanal adına işaret edecek şekilde güncellemeniz gerekir.
Patrona'nın ne sıklıkla bir Slack mesajı göndereceğini (saatlik, günlük, haftalık veya aylık) ve panonun sonuç döndürmemesi durumunda bir mesaj gönderip göndermeyeceğini belirtebilirsiniz.
Özel kanallara abonelik gönderme
Bkz. Özel Slack kanallarına bildirim ve abonelik gönderme.
Birden çok abonelik ekleme
Tek bir panoya birden çok abonelik ekleyebilirsiniz. Abonelik eklemek için pano abonelik panelindeki + simgesine tıklayın.
Aboneliği silme
Bir panodan bir aboneliği kaldırmak için, kaldırmak istediğiniz aboneliği seçin. Kenar çubuğunun alt kısmında Bu aboneliği sil'i seçin. Aboneliği silmek istediğinizi onaylamak için açılan modal üzerindeki talimatları izleyin.
Mevcut pano aboneliklerini görüntüleme
Patrona'nızda kişilerin ayarladığı tüm bildirimlerin ve pano aboneliklerinin bir listesini Kullanım analizi koleksiyonunda görüntüleyebilirsiniz. Bkz. Kullanım analizi.
Her pano aboneliği için filtre değerlerini özelleştirme
Her pano aboneliğine hangi filtre değerlerinin uygulanacağını özelleştirebilirsiniz. Bu şekilde, farklı filtreler uygulanmış panonun içeriğini farklı kişi gruplarına bir e-posta (veya Slack mesajı) gönderebilirsiniz. Her abone için alakalı sonuçlar göndermek için kullanabileceğiniz yalnızca bir panoyu korumanız gerekir.
Filtre değerlerini ayarlama
Panodaki her filtre için değerler ayarlayabilirsiniz. Varsayılan değerlere sahip herhangi bir pano filtreniz varsa, bu varsayılanları belirli bir abonelik için geçersiz kılabilir veya olduğu gibi bırakabilirsiniz.
Filtre değerlerini ayarlayabileceğiniz kenar çubuğu burada:

Burada belirtilmesi gereken bölüm Bu gönderildiğinde filtre değerlerini ayarla. Burada, sonuçları Vermont'tan gelen kayıtlarla sınırlamak için panonun Eyalet filtresi için "VT" değerini ayarladık. Created_At filtresi için bir değer ayarlamadık, bu nedenle abonelik sonuçları filtre uygulanmadan gönderecektir. Filtre için varsayılan bir değer ayarladıysanız, abonelik değeri burada listeleyecektir.
İzinler pano abonelikleriyle nasıl çalışır?
Bkz. Bildirim izinleri.